| YA系列增安型中型高壓三相異步電動機(6kV或10kV)在線購買 |
|
| 本產品詳細參數 |
 |
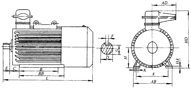
YA系列增安型中型高壓三相異步電動機外形及安裝尺寸(6kV或10kV) |
 |
| |
詳細介紹: |
發布時間:2007/3/19 10:25:57 |
|
| |
YA355~450外形尺寸圖(B3)

|
中心高H |
極 數 |
A |
B |
C |
D |
E |
F |
G |
K |
L |
AB |
HD |
BB |
AD |
|
355 |
M |
2極 |
610 |
800 |
254 |
75 |
140 |
20 |
67.5 |
ф28 |
1730 |
760 |
1100 |
|
600 |
|
4極以上 |
90 |
170 |
25 |
81 |
1670 |
|
400 |
S |
2極 |
686 |
900 |
280 |
75 |
140 |
20 |
67.5 |
ф35 |
1780 |
850 |
1160 |
1160 |
550 |
|
4極以上 |
90 |
170 |
25 |
81 |
1800 |
|
M |
2極 |
686 |
1000 |
280 |
75 |
140 |
20 |
67.5 |
ф35 |
1800 |
850 |
1160 |
1260 |
|
4極以上 |
90 |
170 |
25 |
81 |
1900 |
|
450 |
S |
2極 |
750 |
900 |
315 |
85 |
170 |
22 |
76 |
ф35 |
1900 |
900 |
1255 |
1160 |
550 |
|
4極 |
100 |
210 |
28 |
90 |
2060 |
|
6極以上 |
|
|
|
|
|
|
M |
2極 |
750 |
1000 |
315 |
85 |
170 |
22 |
76 |
ф35 |
2110 |
900 |
1255 |
1260 |
550 |
|
4極 |
100 |
210 |
28 |
90 |
2180 |
|
6極以上 |
|
|
|
|
|
注:此表為佳木斯電機廠數據
YA630S、M外形尺寸圖(B3)
YA630外形尺寸圖(IM7211)
YAe560外形尺寸圖
|
型 號 |
A |
B |
HC |
D |
E |
F |
G |
H |
K |
AB |
L |
C |
|
YAe560-670-14 |
1000 |
1400 |
2165 |
130 |
250 |
36 |
118 |
560 |
ф42 |
1990 |
2775 |
500 |
|
YAe560-640-12 |
1000 |
1400 |
1940 |
130 |
250 |
32 |
119 |
560 |
ф42 |
1845 |
2780 |
500 | |
|
|
|